租赁会计账务处理怎么做?4个租赁资产管理看板大放送!——九数云BI | 帆软九数云
租赁会计账务处理怎么做?租赁企业相比其他类型的企业,更需要数据看板来支持租赁资产管理:
- 资产和库存管理:租赁企业涉及大量的租赁资产管理,数据看板能够帮助实时跟踪每件资产的状态、位置、租赁情况和维护记录
- 客户信用和风险管理:租赁业务依赖于客户的信用状况,数据看板能够评估客户的租赁历史、支付行为和信用评分。
- 合同和财务管理:租赁合同的管理复杂,数据看板可以监控合同的履行情况,包括租金收取、逾期管理以及合同续签等
- 运营效率优化:数据看板可以实时监控、管理租赁资产设备状态,帮助协调资源,降低资产空置率
- 客户服务和支持:数据看板可以跟踪客户服务质量,包括服务响应时间、客户满意度等
- 动态定价策略:租赁价格需要根据市场需求和库存情况动态调整,数据看板可以提供实时数据支持,科学定价
九数云BI作为一款超具性价比的数据大屏工具,不仅能够集成租赁业务和财务数据,还能够一键分析复杂指标,帮助租赁企业搭建专属业务流程的数据看板!
下面给大家安排4套用九数云BI搭建的租赁资产管理看板,快来看看有没有你需要的!
1、租赁会计账务处理:固定资产管理看板
租赁企业可以通过这样一张固定资产管理看板集中展示固定资产信息,了解资产状态、价值和折旧情况
这个使用九数云BI制作的租赁公司固定资产管理看板
- 通过指标卡,展示了面前公司固定资产总额
- 通过折线图,反应固定资产采购趋势,看到每个月用于固定资产采购的具体数额
- 通过词云图,展示固定资产的类型分布情况
- 通过柱状折线图,展示每个类型的固定资产数量、净值
- 交叉表格中,详细罗列了固定资产成本、折旧情况

2、租赁会计账务处理:租赁财务核算看板
租赁资产管理,资产的财务核算是重要内容,如采购价、折旧情况等
这个九数云BI的租赁财务核算看板,将租赁资产从采购、运输、损益、折旧的全过程进行数据汇总
- 自动计算不同类别、不同物料的采购数量、总金额、平均价格;
- 按照不同物流的折旧周期自动计算每月需计提折旧金额
- 自动计算不同物料在各项目中的损益金额
3、租赁会计账务处理:租赁客户欠款看板
在租赁资产管理中,一个清晰明了的欠款看板可以帮助管理团队实时了解客户欠款情况,采取适当的措施来减少逾期和欠款风险。
这张九数云BI制作的租赁客户欠款看板
- 首先展示了企业应收金额总览,显示了当前所有客户/门店的累计欠款总额
- 其次展示了各应收账款的账龄分布,帮助关注高风险的欠款账户
- 最后,通过三张明细表详细记录客户的欠款情况以及应收和实收账款的详细信息

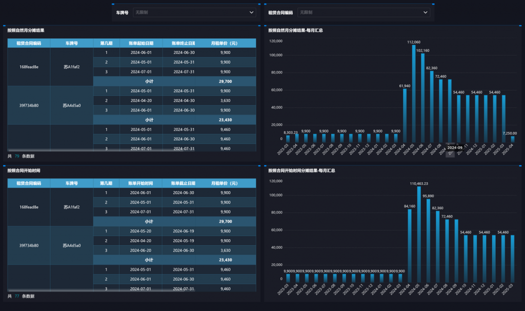
4、租赁会计账务处理:租赁账单分摊看板
在租赁业务中,按照合同或自然月分摊金额,能够更准确反映租赁收入的实现过程。
九数云BI的租赁账单分摊看板,可以自动按照资产的自然月、合同开始时间计算月租单价,并进行月租单价的趋势分析,财务们只需要导入租赁合同源数据即可

如果你还没有找到合适的工具,那就快来使用九数云BI吧,帮助你轻松整理财务数据!
热门产品推荐

九数云BI是一个人人都可轻松上手的零代码工具,您可以使用它完成各类超大数据量、超复杂数据指标的计算,也可以在5分钟内创建富有洞察力的数据看板。企业无需IT、无需大量资源投入,就能像搭积木一样搭建企业级数据看板,全盘核心指标综合呈现,用数据驱动商业决策。





