GMV、ROI、退款率一屏尽览:电商全平台运营怎么做? | 帆软九数云
在竞争极度激烈的电商行业,单一平台的红利期早已过去。 越来越多商家选择多平台布局+电商全平台运营——天猫、京东、拼多多、抖音、小红书、TikTok……每个平台的流量逻辑、用户群体、推广方式都不相同。布局多平台的确能拓宽市场,但真正的挑战也随之而来:管理复杂度陡增、数据分散、决策滞后。
很多卖家有这样的共鸣:
- 同时运营三五个平台,数据各自分散在不同后台;
- 每个平台的指标口径不同,无法统一对比;
- 推广预算、库存分配全凭经验,难以形成闭环决策。
多平台带来的是机会与复杂性并存,而要想抓住机会、控制复杂,就需要构建一套电商全平台运营体系。
01|电商全平台运营的核心挑战
1、数据割裂,无法统一决策
各平台的数据体系独立,口径不同、格式不同,难以整合分析。 结果是运营团队每天都在导表、汇总、对账,却依然难以得到“全局真相”。
2、指标繁多,难以识别关键问题
多平台并行时,需要同时监控销售、流量、广告、库存、售后等不同指标。 没有清晰指标体系,很容易“被数据淹没”,却看不出问题所在。
3、资源分配不精准
预算、流量、库存的投入比例难以动态平衡。 没有统一的业绩和ROI视角,就可能导致高潜平台被低估、增长空间被错过。
02|电商全平台运营的核心思路:从“多点作战”到“一盘棋运营”
要真正掌控全局,商家需要建立全平台运营总览体系,让数据驱动每一次决策。
① 统一口径,整合数据
整合来自各平台的销售、广告、库存、退款等核心数据,统一指标定义,消除口径差异。
② 动态监控,实时响应
搭建关键指标监控体系,实时跟踪GMV、访客数、转化率、ROI、退款率等变化趋势,快速发现异常波动。
③ 数据驱动,优化投入
通过多维分析,识别高效平台和高潜商品,调整预算投放结构,实现最大化投入产出比。
03|电商全平台运营核心指标框架

【整体运营指标】
- GMV(成交总额)
- 净销售额 = 成交金额 - 退款金额
- 访客数、成交人数、成交件数
- 客单价 = 销售额 / 成交人数
- 转化率 = 成交人数 / 访客数
- 推广ROI = 销售额 / 广告投入
【平台业绩指标】
- 平台销售占比
- 年度/季度/月度达成率
- 近12月销售趋势
- 平台增长率 = 本期销售额 / 上期销售额 - 1
- 区域销售结构、类目占比
【商品运营指标】
- Top商品销售额、销量、转化率
- 商品毛利率 = (销售额 - 成本) / 销售额
- 售罄率、库存周转天数
- 复购率、关联购买率
【售后服务指标】
- 退款金额、退款率
- 退款原因分布(质量、物流、买家原因等)
- 售后处理时效、客户满意度
04|全平台运营看板层级结构示例(实战篇)
建立电商全平台运营指标体系后,关键是可视化展示。 一张科学的电商全平台运营看板,通常可以分为四层结构:
第一层:总览页(企业层)

目标:掌握全局经营健康度 展示内容:
- 总GMV、净销售额、总体ROI
- 平台销售占比(天猫、京东、拼多多、抖音、小红书等)
- 趋势图:近30天销售额、转化率、客单价变化
- 异常预警:退款率上升、ROI下降、库存预警
👉 帮助管理层快速判断整体业绩是否达标,哪里需要重点关注。
第二层:平台页(平台层)

目标:对比分析不同平台的表现差异 展示内容:
- 各平台销售额、转化率、ROI、访客数、订单数
- 平台销售结构(类目、地区分布)
- 平台目标达成率、增长率
- 平台预算投入与回报对比
👉 帮助运营团队识别强势平台与潜力平台,优化资源分配。
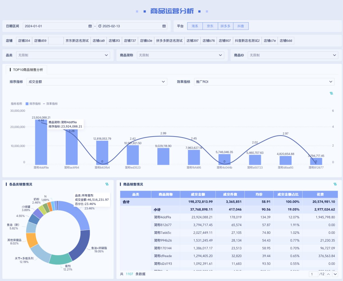
第三层:商品页(商品层)

目标:识别高效商品与低效SKU 展示内容:
- Top 10 商品销售额、销量、转化率、毛利率
- 各品类销售占比
- 商品售罄率、库存周转天数
- 商品趋势:新上架商品表现、滞销商品预警
👉 帮助运营聚焦盈利商品、优化商品结构、提高库存利用率。
第四层:售后页(服务层)

目标:监控售后质量与客户满意度 展示内容:
- 退款金额、退款率趋势
- 各平台退款占比、主要原因分布
- 售后处理时效分析
- 顾客满意度趋势
👉 帮助客服与品控团队针对性改进,减少损失、提升体验。
05|从看数据到用数据:让决策更高效
当这些层级数据被整合到一张看板中,企业就能:
- 从“单一平台运营”升级为“全渠道协同管理”;
- 从“事后复盘”转变为“实时预警”;
- 从“凭经验”决策转变为“凭数据”决策。
无论是集团决策层还是运营一线,都能在同一界面下看到实时、准确、可对比的电商全平台运营表现,从而真正做到一图掌控全局。
结语
电商全平台运营,不只是“铺得多”,更是“看得清、调得快、算得准”。 唯有打通数据、统一指标、构建电商全平台运营看板,商家才能在碎片化的流量格局中稳步增长,用系统化运营赢得竞争。
本文所有看板搭建和数据分析均用九数云BI搭建:https://www.jiushuyun.com/e-commerce
热门产品推荐






