提升用户满意度的服务指标管理怎么做?——九数云BI | 帆软九数云
九数云BI小编 | 发表于:2024-01-24 14:57:29
随着技术的飞速发展,各行各业都面临着强劲的竞争对手,要想在这竞争激烈的环境下生存,企业只能在无形服务方面进行差异化竞争,所以说提升用户满意度是企业确定市场定位和赢得市场竞争优势的尖锐利器。在本文,九数云将告诉你提升用户满意度的服务指标管理怎么做。
九数云的服务指标管理看板通过 4 个 Tab 分别展示服务指标整体情况、备件情况、客户投诉情况,以及流程中心情况,4个板块确保工单正常流转,用户满意度提升。
一、如何提升用户满意度:服务指标分析
关注10分钟响应率、4小时到位率、24小时完工率和服务满意度的目标值和实际值,以及代表处、经销商和供应商三大组织分别的实际值,同时追踪4个指标的月度趋势,对异常区段加以关注。
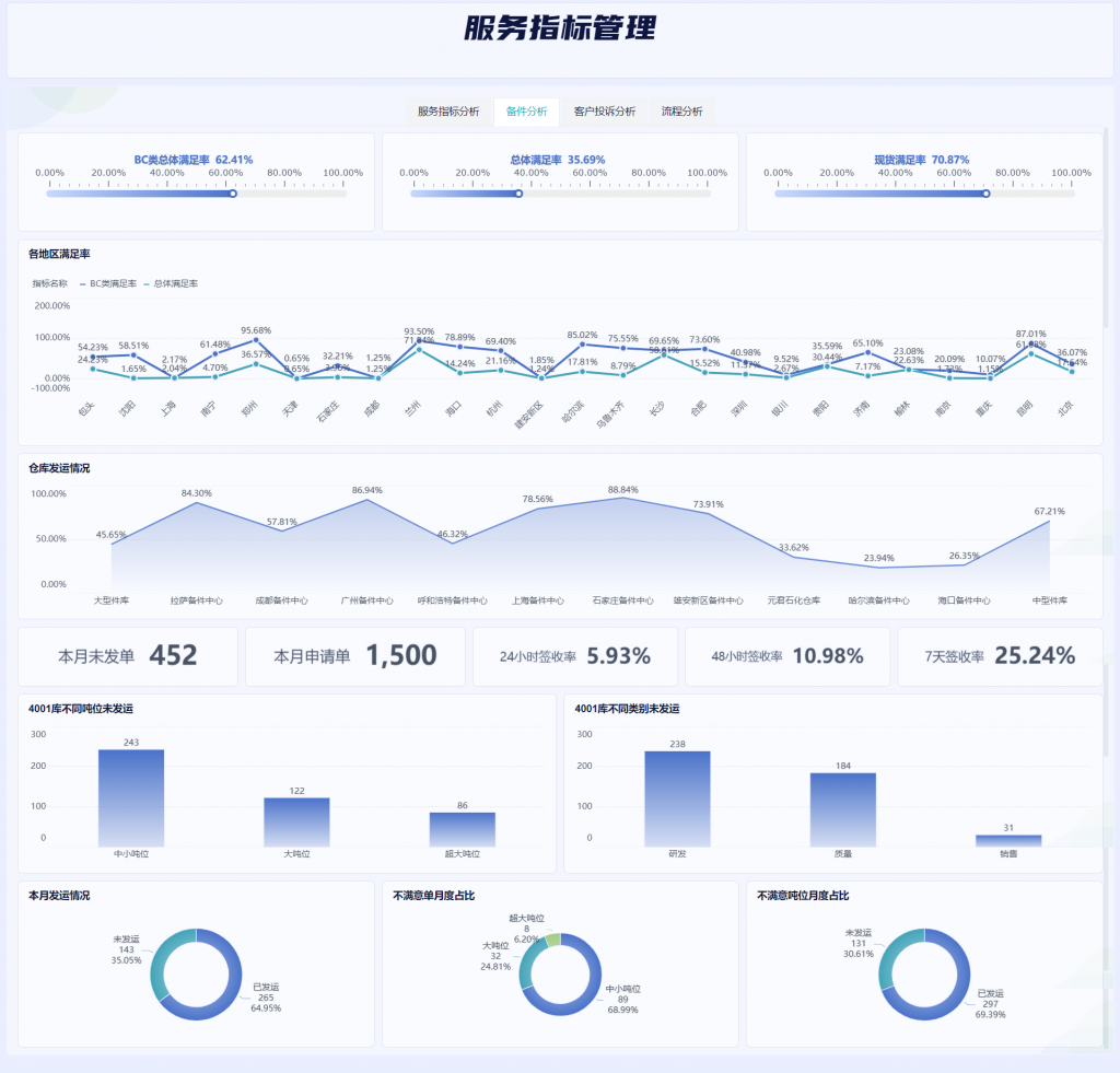
二、如何提升用户满意度:备件分析
把控BC类满足率、总体满足率以及现货满足率,纵向对比各地区BC类和总体满足率情况,同时关注各仓库的发运情况;监控本月未发单、本月申请单、24小时签收率、48小时签收率和7天签收率重点指标,细化不满意单的吨位占比和发运占比,通过各类指标更好地服务于企业备件工作。
三、如何提升用户满意度:客户投诉分析
首先监控投诉已解决、未解决和处理中的件数,细化投诉信息来源占比以及有效处理情况,同时分别从纵向上追踪客户投诉月度趋势、横向上分析各地区客户投诉情况以及二者的有效解决性,最后对投诉原因以及数量、占比进行统计。
四、如何提升用户满意度:流程分析
统计本月客服中心、质量保证部审批及时和延误条数,关注延误比例,聚焦审批完成率查看各部内联单完成情况,细化各组织的审批未处理条数并设置20的预警线,追踪客服部和质量部、客服部的申请条数和延误条数,分别计算两个部门的延误率。
五、总结
衡量售后服务质量,第一关键指标是客户满意度,为了提升客户满意度,我们将从售后服务的四类问题出发,逐个应对处理,通过提升售后服务管理能力,最终提升客户满意度。本文使用的是九数云内的服务指标看板,推荐您使用九数云!这不仅是一个比excel更强大、比SQL查询更简便的“零代码”工具,还有120+模版可以一键替换数据免费使用!快来试用吧!
热门产品推荐










